Программно-аппаратный комплекс VMTS
Цена по запросу
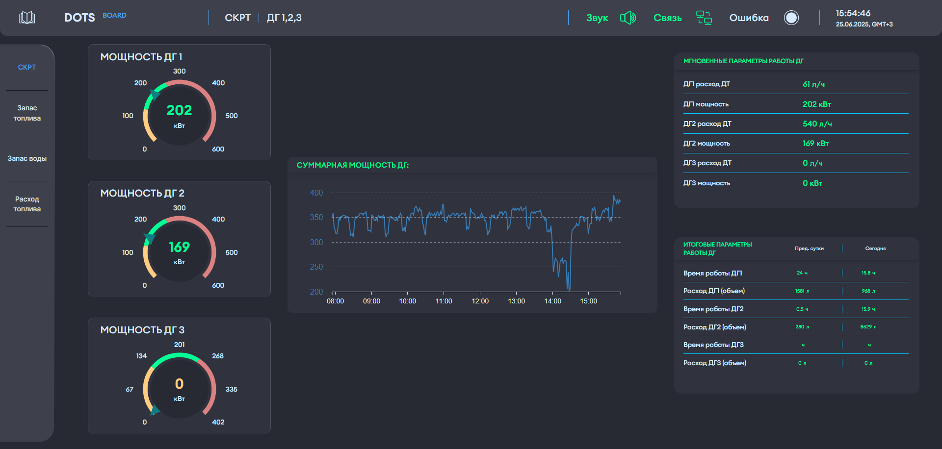
Панель оператора DOTS BOARD
Цена по запросу
По запросу
Артикул:
SE-024
Цена по запросу
Нашли дешевле? Гарантируем лучшие цены по всей РФ!
Программно-аппаратная система DOTS предназначена для сбора, анализа и визуализации данных с удаленных устройств и объектов в реальном времени с детальной информацией по каждому объекту.
DOTS является полноценной системой промышленного интернета вещей IIoT (Industrial Internet of Things), которая создает цифровую модель объекта мониторинга.
1
Сейчас этот товар смотрят люди!
